Share feedback
Answers are generated based on the documentation.

Docker Scout 指标导出器

Docker Scout 公开一个指标 HTTP 端点,允许您使用 Prometheus 或 Datadog 从 Docker Scout 抓取漏洞和策略数据。通过此功能,您可以创建自托管的 Docker Scout 仪表板,用于可视化供应链指标。

指标

指标端点公开以下指标:

指标 描述 标签 类型
scout_stream_vulnerabilities 流中的漏洞 streamName, severity Gauge
scout_policy_compliant_images 策略在流中的合规镜像 id, displayName, streamName Gauge
scout_policy_evaluated_images 策略在流中评估的总镜像数 id, displayName, streamName Gauge

流(Streams)

在 Docker Scout 中,流的概念是 环境(environments) 的超集。 流包括您定义的所有运行时环境,以及特殊的 latest-indexed 流。 latest-indexed 流包含每个仓库最近推送(并分析)的标签。

流在 Docker Scout 中主要是内部概念,除了通过此指标端点公开的数据。

创建访问令牌

要从您的组织导出指标,首先确保您的组织已注册 Docker Scout。然后,创建个人访问令牌(PAT)——一个允许导出器使用 Docker Scout API 进行身份验证的密钥令牌。

PAT 不需要任何特定权限,但必须由 Docker 组织的所有者用户创建。要创建 PAT,请按照 创建访问令牌 中的步骤操作。

创建 PAT 后,请将其存储在安全位置。您在抓取指标时需要向导出器提供此令牌。

Prometheus

本节介绍如何使用 Prometheus 抓取指标端点。

为您的组织添加任务

在 Prometheus 配置文件中,为您的组织添加新任务。任务应包含以下配置;将 ORG 替换为您的组织名称:

scrape_configs:
  - job_name: <ORG>
    metrics_path: /v1/exporter/org/<ORG>/metrics
    scheme: https
    static_configs:
      - targets:
          - api.scout.docker.com

targets 字段中的地址设置为 Docker Scout API 的域名 api.scout.docker.com。确保没有防火墙规则阻止服务器与此端点通信。

添加承载令牌身份验证

要使用 Prometheus 从 Docker Scout 导出器端点抓取指标,您需要配置 Prometheus 使用 PAT 作为承载令牌。导出器要求在请求的 Authorization 标头中传递 PAT。

更新 Prometheus 配置文件,添加 authorization 配置块。此块将 PAT 定义为存储在文件中的承载令牌:

scrape_configs:
  - job_name: $ORG
    authorization:
      type: Bearer
      credentials_file: /etc/prometheus/token

文件内容应为纯文本格式的 PAT:

dckr_pat_...

如果您在 Docker 容器或 Kubernetes Pod 中运行 Prometheus,请使用卷或密钥将文件挂载到容器中。

最后,重启 Prometheus 以应用更改。

Prometheus 示例项目

如果您没有设置 Prometheus 服务器,可以使用 Docker Compose 运行 示例项目。示例包括一个从注册了 Docker Scout 的 Docker 组织抓取指标的 Prometheus 服务器,以及带有预配置仪表板的 Grafana,用于可视化漏洞和策略指标。

  1. 克隆用于引导 Compose 服务的启动模板,用于抓取和可视化 Docker Scout 指标端点:

    $ git clone [email protected]:dockersamples/scout-metrics-exporter.git
    $ cd scout-metrics-exporter/prometheus
    
  2. 创建 Docker 访问令牌 并将其存储在模板目录中的 /prometheus/prometheus/token 纯文本文件中。

    token
    $ echo $DOCKER_PAT > ./prometheus/token
  3. 在 Prometheus 配置文件 /prometheus/prometheus/prometheus.yml 中,将第 6 行 metrics_path 属性中的 ORG 替换为您的 Docker 组织命名空间。

    prometheus/prometheus.yml
     1
     2
     3
     4
     5
     6
     7
     8
     9
    10
    11
    12
    13
    
    global:
      scrape_interval: 60s
      scrape_timeout: 40s
    scrape_configs:
      - job_name: Docker Scout policy
        metrics_path: /v1/exporter/org/<ORG>/metrics
        scheme: https
        static_configs:
          - targets:
              - api.scout.docker.com
        authorization:
          type: Bearer
          credentials_file: /etc/prometheus/token
  4. 启动 Compose 服务。

    docker compose up -d
    

    此命令启动两个服务:Prometheus 服务器和 Grafana。Prometheus 从 Docker Scout 端点抓取指标,Grafana 使用预配置的仪表板可视化指标。

要停止演示并清理创建的资源,请运行:

docker compose down -v

访问 Prometheus

启动服务后,您可以通过访问 http://localhost:9090 访问 Prometheus 表达式浏览器。Prometheus 服务器在 Docker 容器中运行,在端口 9090 上可访问。

几秒钟后,您应该在 Prometheus UI 的 http://localhost:9090/targets 中看到指标端点作为目标。

Docker Scout 指标导出器 Prometheus 目标
Docker Scout 指标导出器 Prometheus 目标

在 Grafana 中查看指标

要查看 Grafana 仪表板,请访问 http://localhost:3000/dashboards,并使用 Docker Compose 文件中定义的凭据登录(用户名:admin,密码:grafana)。

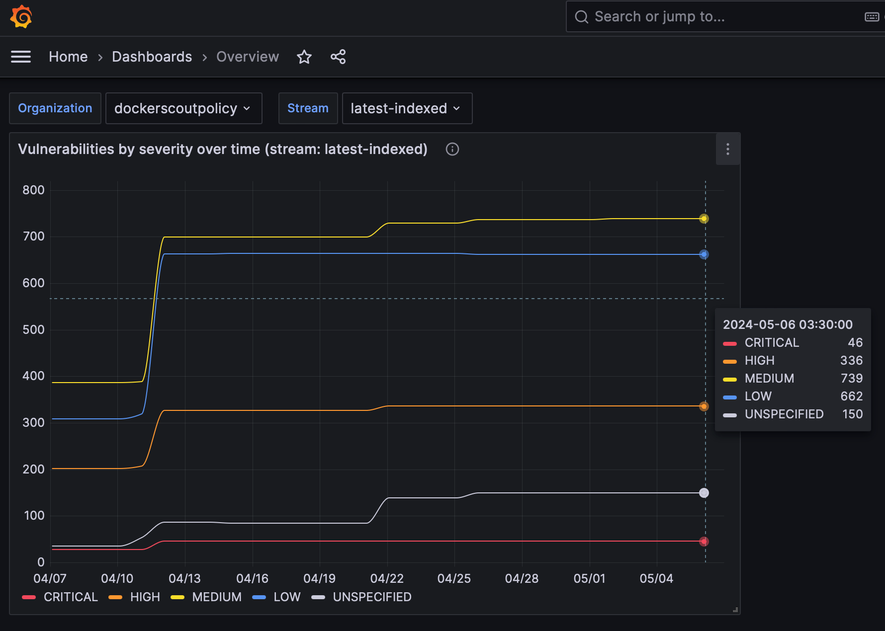
Grafana 中的漏洞仪表板
Grafana 中的漏洞仪表板
Grafana 中的策略仪表板
Grafana 中的策略仪表板

仪表板已预配置为可视化 Prometheus 抓取的漏洞和策略指标。

Datadog

本节介绍如何使用 Datadog 抓取指标端点。Datadog 通过运行可自定义的 代理 来拉取监控数据,该代理会抓取可用端点的指标。OpenMetrics 和 Prometheus 检查已包含在代理中,因此您不需要在容器或主机上安装其他任何内容。

本指南假设您有 Datadog 账户和 Datadog API 密钥。请参阅 Datadog 文档 开始使用。

配置 Datadog 代理

要开始收集指标,您需要编辑代理的 OpenMetrics 检查配置文件。如果您将代理作为容器运行,该文件必须挂载在 /etc/datadog-agent/conf.d/openmetrics.d/conf.yaml

以下示例显示了 Datadog 配置,该配置:

  • 指定 OpenMetrics 端点,目标为 dockerscoutpolicy Docker 组织
  • 所有收集的指标将被前缀的 namespace
  • 您希望代理抓取的 metricsscout_*
  • 用于 Datadog 代理使用 Docker PAT 作为承载令牌向指标端点进行身份验证的 auth_token 部分
instances:
  - openmetrics_endpoint: "https://api.scout.docker.com/v1/exporter/org/dockerscoutpolicy/metrics"
    namespace: "scout-metrics-exporter"
    metrics:
      - scout_*
    auth_token:
      reader:
        type: file
        path: /var/run/secrets/scout-metrics-exporter/token
      writer:
        type: header
        name: Authorization
        value: Bearer <TOKEN>
Important

不要替换前面配置示例中的 <TOKEN> 占位符。它必须保持原样。只需确保 Docker PAT 正确挂载到指定的文件系统路径中的 Datadog 代理。将文件保存为 conf.yaml 并重启代理。

创建自己的 Datadog 代理配置时,请确保编辑 openmetrics_endpoint 属性以针对您的组织,通过将 dockerscoutpolicy 替换为您的 Docker 组织命名空间。

Datadog 示例项目

如果您没有设置 Datadog 服务器,可以使用 Docker Compose 运行 示例项目。示例包括作为容器运行的 Datadog 代理,从注册了 Docker Scout 的 Docker 组织抓取指标。此示例项目假设您有 Datadog 账户、API 密钥和 Datadog 站点。

  1. 克隆用于引导 Datadog Compose 服务的启动模板,用于抓取 Docker Scout 指标端点:

    $ git clone [email protected]:dockersamples/scout-metrics-exporter.git
    $ cd scout-metrics-exporter/datadog
    
  2. 创建 Docker 访问令牌 并将其存储在模板目录中的 /datadog/token 纯文本文件中。

    token
    $ echo $DOCKER_PAT > ./token
  3. /datadog/compose.yaml 文件中,使用您的 Datadog 部署值更新 DD_API_KEYDD_SITE 环境变量。

      datadog-agent:
        container_name: datadog-agent
        image: gcr.io/datadoghq/agent:7
        environment:
          - DD_API_KEY=${DD_API_KEY} # e.g. 1b6b3a42...
          - DD_SITE=${DD_SITE} # e.g. datadoghq.com
          - DD_DOGSTATSD_NON_LOCAL_TRAFFIC=true
        volumes:
          - /var/run/docker.sock:/var/run/docker.sock:ro
          - ./conf.yaml:/etc/datadog-agent/conf.d/openmetrics.d/conf.yaml:ro
          - ./token:/var/run/secrets/scout-metrics-exporter/token:ro

    volumes 部分将 Docker 套接字从主机挂载到容器。这是为了在作为容器运行时获得准确的主机名(更多详情)。

    它还挂载了代理的配置文件和 Docker 访问令牌。

  4. 编辑 /datadog/config.yaml 文件,将 openmetrics_endpoint 属性中的占位符 <ORG> 替换为您要收集指标的 Docker 组织命名空间。

    instances:
      - openmetrics_endpoint: "https://api.scout.docker.com/v1/exporter/org/<<ORG>>/metrics"
        namespace: "scout-metrics-exporter"
    # ...
  5. 启动 Compose 服务。

    docker compose up -d
    

如果配置正确,当您运行代理的状态命令时,您应该在运行检查中看到 OpenMetrics 检查,其输出应类似于:

openmetrics (4.2.0)
-------------------
  Instance ID: openmetrics:scout-prometheus-exporter:6393910f4d92f7c2 [OK]
  Configuration Source: file:/etc/datadog-agent/conf.d/openmetrics.d/conf.yaml
  Total Runs: 1
  Metric Samples: Last Run: 236, Total: 236
  Events: Last Run: 0, Total: 0
  Service Checks: Last Run: 1, Total: 1
  Average Execution Time : 2.537s
  Last Execution Date : 2024-05-08 10:41:07 UTC (1715164867000)
  Last Successful Execution Date : 2024-05-08 10:41:07 UTC (1715164867000)

有关选项的完整列表,请查看此 示例配置文件 以获取通用 OpenMetrics 检查。

可视化您的数据

一旦代理配置为获取 Prometheus 指标,您就可以使用它们构建全面的 Datadog 图形、仪表板和警报。

进入您的 指标摘要页面 查看从此示例收集的指标。此配置将收集所有以 scout_ 开头且位于 scout_metrics_exporter 命名空间下的暴露指标。

datadog_metrics_summary

以下屏幕截图显示了包含特定 漏洞和策略合规性图表的 Datadog 仪表板示例。

datadog_dashboard_1
datadog_dashboard_2

图表中线条看起来平坦的原因是由于漏洞数据本身的性质以及日期选择器中选择的短时间间隔。

抓取间隔

默认情况下,Prometheus 和 Datadog 每 15 秒抓取一次指标。由于漏洞数据本身的性质,通过此 API 暴露的指标不太可能频繁变化。因此,指标端点默认有 60 分钟的缓存,建议设置 60 分钟或更长的抓取间隔。如果您将抓取间隔设置为小于 60 分钟,您将在该时间窗口内的多次抓取中看到相同的指标数据。

要更改抓取间隔:

  • Prometheus:在 Prometheus 配置文件的全局或任务级别设置 scrape_interval 字段。
  • Datadog:在 Datadog 代理配置文件中设置 min_collection_interval 属性,请参阅 Datadog 文档

撤销访问令牌

如果您怀疑 PAT 已泄露或不再需要,您可以随时撤销它。要撤销 PAT,请按照 创建和管理访问令牌 中的步骤操作。

撤销 PAT 会立即使令牌失效,并防止 Prometheus 使用该令牌抓取指标。您需要创建新的 PAT 并更新 Prometheus 配置以使用新令牌。