Share feedback
Answers are generated based on the documentation.

将 Docker Scout 与 GitHub Actions 集成

Table of contents

以下示例展示了如何使用 GitHub Actions 设置 Docker Scout 工作流。该操作由拉取请求触发,构建镜像并使用 Docker Scout 将新版本与生产环境中运行的该镜像版本进行比较。

此工作流使用 docker/scout-action GitHub Action 运行 docker scout compare 命令,以可视化拉取请求的镜像与您生产环境中运行的镜像之间的差异。

前提条件

  • 本示例假设您已有一个现有的镜像仓库(在 Docker Hub 或其他注册表中),并且已启用 Docker Scout。
  • 本示例使用了环境,以将拉取请求中构建的镜像与名为 production 的环境中同一镜像的不同版本进行比较。

步骤

首先,设置 GitHub Action 工作流以构建镜像。此处并非特定于 Docker Scout,但您需要构建一个镜像才能进行比较。

将以下内容添加到 GitHub Actions YAML 文件中:

name: Docker

on:
  push:
    tags: ["*"]
    branches:
      - "main"
  pull_request:
    branches: ["**"]

env:
  # 您的注册表主机名
  REGISTRY: docker.io
  # 镜像仓库,不包含主机名和标签
  IMAGE_NAME: ${{ github.repository }}
  SHA: ${{ github.event.pull_request.head.sha || github.event.after }}

jobs:
  build:
    runs-on: ubuntu-latest
    permissions:
      pull-requests: write

    steps:
      # 向容器注册表进行身份验证
      - name: Authenticate to registry ${{ env.REGISTRY }}
        uses: docker/login-action@v3
        with:
          registry: ${{ env.REGISTRY }}
          username: ${{ secrets.REGISTRY_USER }}
          password: ${{ secrets.REGISTRY_TOKEN }}
      
      - name: Setup Docker buildx
        uses: docker/setup-buildx-action@v3

      # 为 Docker 提取元数据(标签、标签)
      - name: Extract Docker metadata
        id: meta
        uses: docker/metadata-action@v5
        with:
          images: ${{ env.REGISTRY }}/${{ env.IMAGE_NAME }}
          labels: |
            org.opencontainers.image.revision=${{ env.SHA }}
          tags: |
            type=edge,branch=$repo.default_branch
            type=semver,pattern=v{{version}}
            type=sha,prefix=,suffix=,format=short

      # 使用 Buildx 构建并推送 Docker 镜像
      # (在 PR 上不要推送,而是加载)
      - name: Build and push Docker image
        id: build-and-push
        uses: docker/build-push-action@v6
        with:
          sbom: ${{ github.event_name != 'pull_request' }}
          provenance: ${{ github.event_name != 'pull_request' }}
          push: ${{ github.event_name != 'pull_request' }}
          load: ${{ github.event_name == 'pull_request' }}
          tags: ${{ steps.meta.outputs.tags }}
          labels: ${{ steps.meta.outputs.labels }}
          cache-from: type=gha
          cache-to: type=gha,mode=max

这将创建以下工作流步骤:

  1. 设置 Docker buildx。
  2. 向注册表进行身份验证。
  3. 从 Git 引用和 GitHub 事件中提取元数据。
  4. 构建并将 Docker 镜像推送到注册表。
Note

此 CI 工作流对您的镜像进行本地分析和评估。为了在本地评估镜像,您必须确保镜像已加载到运行器的本地镜像存储中。

如果您将镜像推送到注册表,或者构建的镜像无法加载到运行器的本地镜像存储中,则此比较将无法工作。例如,多平台镜像或带有 SBOM 或来源证明的镜像无法加载到本地镜像存储中。

完成此设置后,您可以添加以下步骤来运行镜像比较:

      # 如果 Docker Hub 是您的注册表且您之前已进行身份验证,则可以跳过此步骤
      - name: Authenticate to Docker
        uses: docker/login-action@v3
        with:
          username: ${{ secrets.DOCKER_USER }}
          password: ${{ secrets.DOCKER_PAT }}

      # 将拉取请求中构建的镜像与生产环境中的镜像进行比较
      - name: Docker Scout
        id: docker-scout
        if: ${{ github.event_name == 'pull_request' }}
        uses: docker/scout-action@v1
        with:
          command: compare
          image: ${{ steps.meta.outputs.tags }}
          to-env: production
          ignore-unchanged: true
          only-severities: critical,high
          github-token: ${{ secrets.GITHUB_TOKEN }}

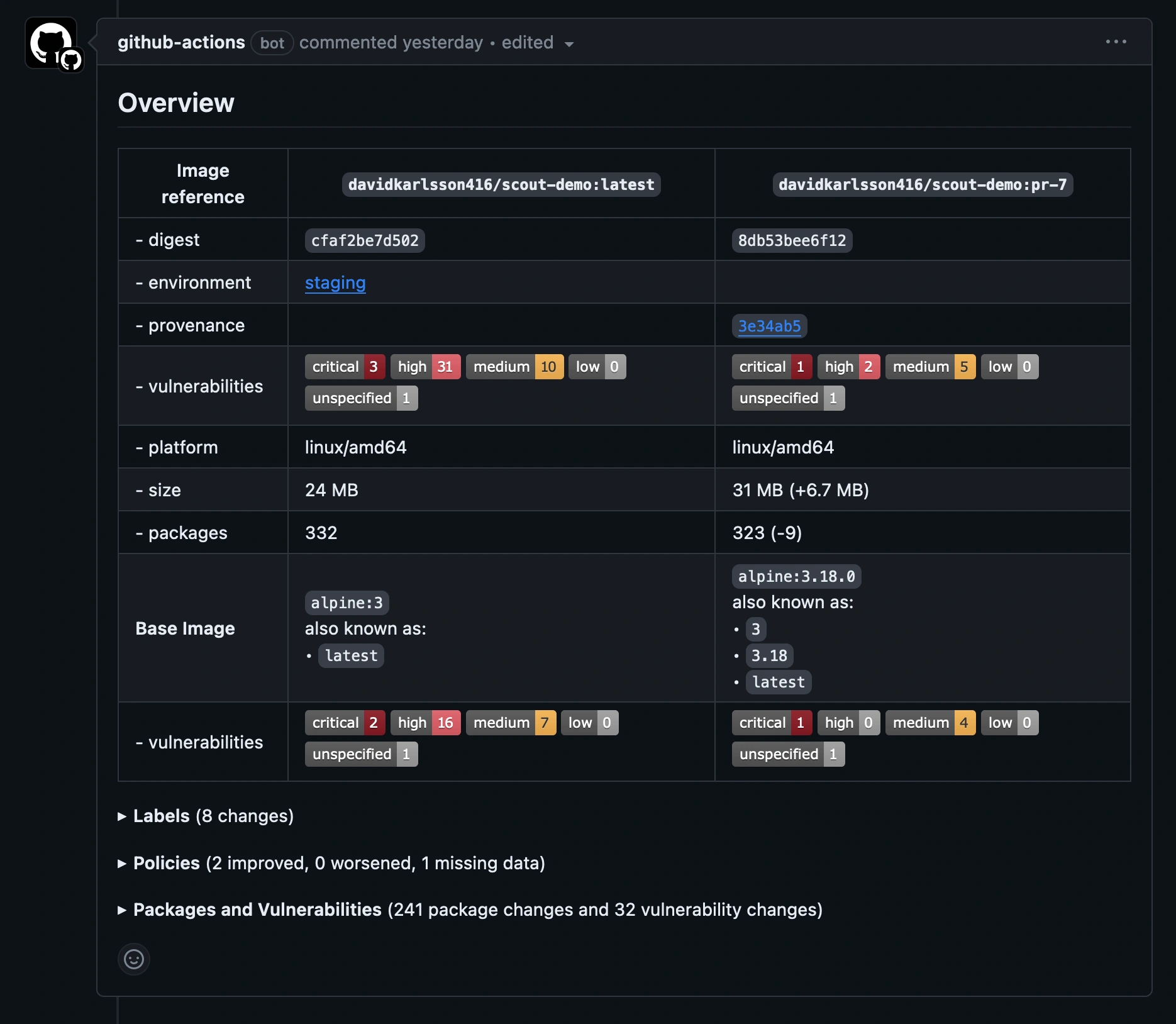
compare 命令分析镜像并评估策略合规性,并将结果与 production 环境中对应的镜像进行交叉引用。此示例仅包含严重和高级别的漏洞,并排除两个镜像中都存在的漏洞,仅显示更改的内容。

默认情况下,GitHub Action 会在拉取请求评论中输出比较结果。

显示 GitHub Action 中 Docker Scout 输出结果的截图

展开 Policies 部分以查看两个镜像之间策略合规性的差异。请注意,虽然此示例中的新镜像未完全合规,但输出显示新镜像的合规性相比基线有所改善。

GHA 策略评估输出